دادههای شما از منابع مختلف جمعآوری، پردازش، تمیزسازی و نرمالسازی میشوند. این پلتفرم ، دادههای خام و پردازششده را ذخیره، ادغام و برای ارائه گزارشهای متنوع و مصورسازیهای پیشرفته آماده میکند. این فرآیند به ذینفعان کمک میکند تا تصمیمگیریهای دقیق و سریع انجام دهند.
به عبارتی سازمان میداند که چه دادههایی با چه ابعادی وجود دارد، چه طور باید سیاستهای خود را روی دادهها اعمال کند، از کیفیت دادهها مطمئن است و تنظیم میکند که چه تیم یا افرادی به چه دادهای دسترسی داشته باشد.
راه حلهای آدین
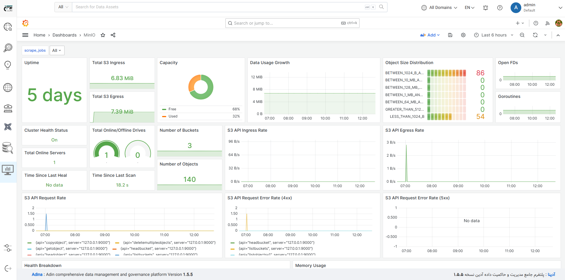
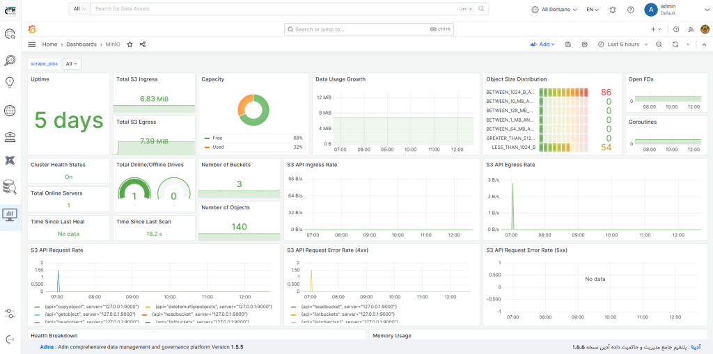
با این پلتفرم، میتوانید داشبوردهای سفارشی و جداول متنوعی طراحی کنید که نیازهای مدیران ارشد، میانی و کارشناسان را برآورده میکند. ابزارهای قدرتمند مانند Superset و Grafana، امکان مصورسازی دادهها را بهصورت بصری و قابلفهم فراهم میکنند تا تصمیمگیریها سریعتر و مؤثرتر شوند.
برای تصمیمگیریهای استراتژیک و جلوگیری از دوبارهکاری، مدیران نیاز به دید کامل نسبت به داراییهای دادهای دارند. این پلتفرم با ارائه کاتالوگ جامع دادهها، امکان شناسایی و دسترسی سریع به منابع دادهای موجود را فراهم میکند و نیاز به ایجاد منابع جدید را کاهش میدهد.
تصمیمگیری مبتنی بر داده نیازمند دادههای معتبر و باکیفیت است. این پلتفرم با تعریف فرآیندها، تستها و معیارهای دقیق، کیفیت دادهها را در منابع متنوع و پرحجم تضمین میکند. این اطمینان به شما کمک میکند تا تصمیمات قابلاعتمادی بگیرید.
سازمانها با قوانین و سیاستهای داخلی و خارجی متعددی مواجهاند. این پلتفرم با ابزارهای پیشرفته مانند Open Metadata، انطباق با مقررات را در کوتاهترین زمان تضمین میکند و فرآیندهای نظارتی را سادهتر میسازد.
امنیت دادهها یکی از اولویتهای کلیدی کسبوکارهاست. این پلتفرم با ارائه سطوح دسترسی پیشرفته و پروتکلهای امنیتی قوی، دادههای شما را در برابر تهدیدات محافظت میکند و امکان دسترسی ایمن و متناسب با نیاز هر بخش را فراهم میآورد.
تحلیلگران و دانشمندان داده نیاز به دسترسی سریع به منابع دادهای معتبر دارند. این پلتفرم با ابزارهای کاتالوگسازی و جستجوی پیشرفته، امکان کشف و استخراج دادهها را در کمترین زمان فراهم میکند تا بهرهوری تیمهای دادهای افزایش یابد.
مستندسازی بدون ساختار هزینههای توسعه را افزایش میدهد. این پلتفرم با ارائه زیرساختی یکپارچه، امکان مستندسازی استاندارد و همکاری مؤثر بین اعضای تیم را فراهم میکند تا فرآیندهای دادهای بهینه و شفاف شوند.
توسعه الگوریتمهای هوشمند و بهروز برای رشد کسبوکار ضروری است. پلتفرم MLOps ما، فرآیندهای غیرضروری را حذف میکند و به دانشمندان داده اجازه میدهد تا تمرکز خود را صرفاً بر توسعه و بهینهسازی الگوریتمهای هوش مصنوعی قرار دهند.
برخی از ابزارها و تکنولوژی های مورد استفاده در پلتفرمهای آدین









همین امروز جهت دریافت نسخه دمو با ما در تماس باشید
با ما در ارتباط باشید، مشاوره رایگاه جهت ارائه یک نسخه شخصی شده برای سازمان شما جهت تست امکانات پلتفرمهای آدین
بلوغ دادهمحوری هوشمند از نگاه آدین

گام ۱: تصمیمگیری مبتنی بر داده در تمام سطوح سازمان
- سازمان به تمام دادههای مورد نیاز در حوزه کاری خود دسترسی دارد.
- تمام دادههای مذکور برای تصمیمات جمعآوری میشوند .
- دادههای جمعآوری شده پردازش، نرمال سازی و ادغام میشوند.
- دادههای نهایی از طریق ابزارهای مناسب مصورسازی در اختیار تصمیمگیران قرار میگیرد .
گام ۲: اعمال کنترل و حاکمیت سازمان بر دادهها
- سازمان دقیقا میداند چه دادههایی با چه ابعادی در اختیار دارد.
- سازمان میتواند سیاستهای خود را روی دادهها اعمال کنند.
- سازمان میتواند از سازگاری تطابق و کیفیت دادهها با هم مطمئن شود.
- سازمان به صورت متناوب و برنامهریزی شده کیفیت، ارتباط، حجم و تنوع دادهها را کنترل و بر آن نظارت دارد.


گام ۳: تصمیمسازی/تصمیمگیری هوشمند
- دادهها به صورت متناوب توسط متخصصین علم داده بررسی میشوند.
- مدلهای هوشمند بر اساس نیاز و تصمیمات سازمان توسعه داده میشوند.
- مدلها دائما به روزرسانی میشوند.
- خروجی مدلهای هوشمند برای تصمیمگیری استفاده میشوند.
تعدادی از مشتریهای آدیـن

نهاد ریاست جمهوری

سازمان تنظیم مقررات و ارتباطات رادیویی

سازمان ملی هوش مصنوعی

همراه اول









